
一、概述
變壓器油在運行使用中由于受外界雜質的影響、和空氣接觸以及設備本身溫度較高使油的質量逐漸劣化,給設備正常可靠地運行帶來一定的危害.多年來,對劣化變壓器油過去一直采用傳統的酸—堿白土法進行再生處理,其手段落后環境污染嚴重、固廢難以處理、效率低,費工費時,而且處理后效果不太理想。
重慶凱潛工業變壓器絕緣油再生裝置結合國內外_先進變壓器絕緣油再生處理工藝,既能除去劣質的變壓器油酸值、氧化物、積碳、烴、氫、乙炔、開關油中的酸性成分、懸浮物質、沉淀物質,能使劣質的變壓器油、開關油再生利用。
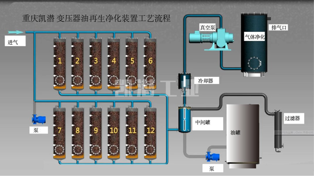
二、變壓器絕緣油再生裝置工藝原理
本系列設備廣泛適用于電廠、電站、電力公司、變電工業、鐵路、石化、冶金、機械制造等領域。采用_先進的物理化學技術凈油,既能對勞質的變壓器油、開關油、潤滑液壓油再生,又能除去油中的酸性成分、懸浮物質、沉淀物質、極性物質等。

三、變壓器絕緣油再生裝置技術特點
1.該裝置采用一種特別的凈化劑,可在不停電、不換油、變壓器正常運行的情況下運行。
2.處理后的油不損傷油的基本成分和抗氧化性能,達到新油標準,同時提高了設備的絕緣和正常性能。
3.費用消耗低。所需費用比傳統的換油方式節約開支90%) 可以使深色6-10號油變為2-4號顏色。
4.降低介質損耗因數,使其達到新油指標。
若您對該設備感興趣,歡迎與我們聯系!凱潛24小時服務熱線:13350355997(微信同號)






